Statistik dan Pencapaian🔗
Laporan Statistik dan Pencapaian menampilkan grafik dan tabel yang menggambarkan rangkuman pencapaian pengajuan kredit. Batasan data yang dilihat dalam laporan berbeda untuk tiap pengguna, sesuai dengan matriks berikut.
| Role | Tingkat Data | Target |
|---|---|---|
Account Officer |
Data statistik individu AO tersebut. | Target AO |
Kasie, Kacab |
Data statistik dari seluruh AO di kantor cabang yang dikelola. | Target Cabang |
Kadiv |
Data statistik dari seluruh kantor cabang. | - |
- Laporan dapat diakses oleh seluruh pengguna melalui menu "Laporan" pada menu di samping kiri.

- Pilih jenis laporan "Statistik & Pencapaian".
Statistik AO🔗
Berikut ini adalah tampilan laporan Statistik AO, yang diakses oleh Account Officer.

| Panel | Keterangan |
|---|---|
| 1 | Jumlah NOA dan Plafond yang dikumpulkan AO dalam sebulan berdasarkan statusnya pada bulan berjalan. |
| 2 | Jumlah NOA dan Plafond yang dikumpulkan AO pada bulan sebelumnya. |
| 3 | Grafik triwulanan statistik NOA yang dikumpulkan AO, dibandingkan dengan target AO. |
| 4 | Grafik triwulanan statistik Plafond yang dikumpulkan AO, dibandingkan dengan target AO. |
| 5 | Tabel riwayat pencapaian AO (alternatif dari bentuk grafik) sepanjang waktu. |
Statistik Cabang🔗
Berikut ini adalah tampilan laporan Statistik Cabang, yang diakses oleh Kasie dan Kacab.

| Panel | Keterangan |
|---|---|
| 1 | Jumlah NOA dan Plafond yang dikumpulkan seluruh AO di kantor cabang tersebut dalam sebulan berdasarkan statusnya pada bulan berjalan. |
| 2 | Jumlah NOA dan Plafond yang dikumpulkan seluruh AO di kantor cabang tersebut pada bulan sebelumnya. |
| 3 | Grafik triwulanan statistik NOA yang dikumpulkan seluruh AO di kantor cabang tersebut, dibandingkan dengan target cabang. |
| 4 | Grafik triwulanan statistik Plafond yang dikumpulkan seluruh AO di kantor cabang tersebut, dibandingkan dengan target cabang. |
| 5 | Tabel riwayat pencapaian kantor cabang tersebut (alternatif dari bentuk grafik) sepanjang waktu. |
| 6 | Tabel riwayat pencapaian AO di kantor cabang tersebut pada bulan berjalan (untuk melihat Top 10 AO). |
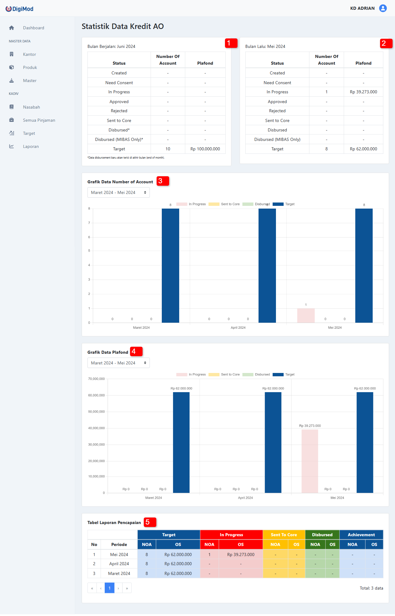
Statistik Total🔗
Berikut ini adalah tampilan laporan Statistik Total, yang diakses oleh Kadiv.

| Panel | Keterangan |
|---|---|
| 1 | Jumlah NOA dan Plafond yang dikumpulkan seluruh kantor cabang dalam sebulan berdasarkan statusnya pada bulan berjalan. |
| 2 | Jumlah NOA dan Plafond yang dikumpulkan seluruh kantor cabang pada bulan sebelumnya. |
| 3 | Grafik triwulanan statistik NOA yang dikumpulkan seluruh kantor cabang. |
| 4 | Grafik triwulanan statistik Plafond yang dikumpulkan seluruh kantor cabang. |
| 5 | Tabel riwayat pencapaian seluruh kantor cabang pada bulan berjalan. |
Fitur tambahan di tingkat Kadiv:
- Kadiv dapat menyaring (filter) informasi Kantor Cabang dalam tabel berdasarkan Area.
- Kadiv dapat mengunduh tabel ke dalam bentuk CSV yang dapat dioleh di aplikasi lain (seperti MS Excel).
Informasi Keuangan
Terdapat informasi keuangan yang dapat diunduh keluar dari sistem Digimod. Distribusi informasi yang telah diunduh menjadi tanggung jawab pengguna sepenuhnya.